Accelerating Claims: The Power of Intelligent Automation

We helped a leading insurance provider streamline workflows, enhancing customer experience through AI-powered automation, delivering significant operational improvements.

Talk to us
Caribbean Insurance Leader Boosting Financial Well-Being
A seasoned Caribbean insurance leader, with 700+ professionals and 30 years of expertise, provides comprehensive coverage. Their portfolio spans health, automobile, and a wide array of pension solutions.
Excellence Achieved: Hyper-Automation Drives Quality Results
Since implementing hyper-automation, we've observed significant improvements in operational efficiency and data quality:
30%
Increase in customer interactions within 3 months, indicating enhanced engagement.
5,000+
Hours Saved annually, showcasing optimized operations.
95%
Data Accuracy achieved, ensuring superior data integrity.
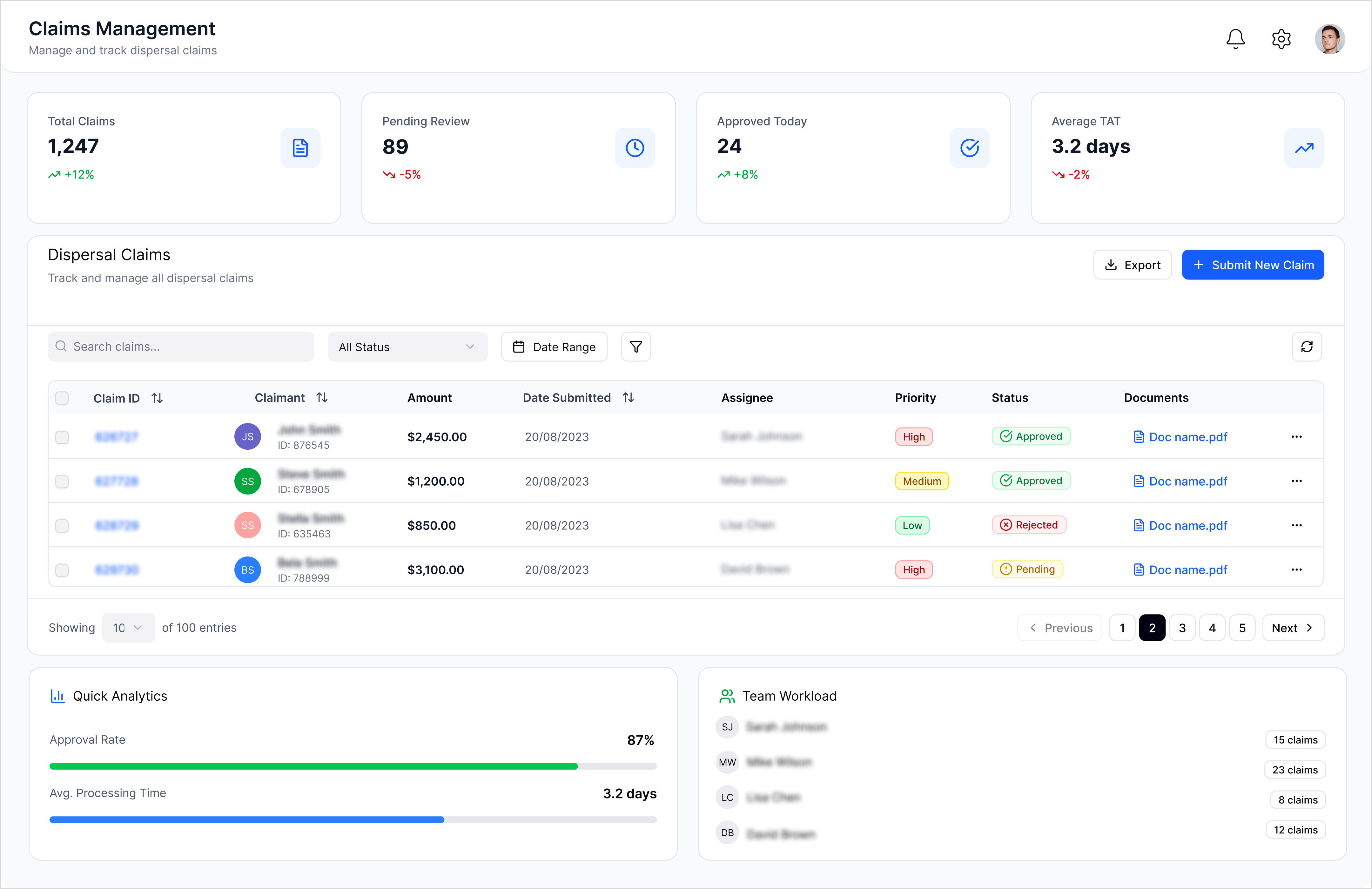
Manual Claims Chaos: Delays, Errors, and Dissatisfied Customers
The client struggled with manual claims processing, a process that caused delays, errors, and a negative impact on customer satisfaction.
#
1
Manual Submission Bottleneck
Claims were submitted manually by end-users and brokers.
#
2
Manual Data Entry
Claim admin team manually entered data into the system.
#
3
Inefficient Claim ID Creation
Manual claim ID creation process.
#
4
Cumbersome Document Management
Documents uploaded to SharePoint for review, leading to inefficiencies.
#
5
Missed Claims
Manual processing resulted in missed claims.
#
6
Increased Customer Complaints
Prolonged processing times and errors led to customer dissatisfaction.
From Submission to Monitoring: A Complete Claims Automation Solution.
We delivered an end-to-end automated claims solution, from initial form submission to ongoing monitoring, with customized portals for various users.
Scalable Architecture
Designed the system with future expansion in mind, allowing for easy integration of new locations and services.
Direct Submission
Enabled end-users and brokers to submit claims directly, eliminating manual data entry and reducing errors.
Batch Claims Handling
Implemented functionality to process large volumes of batch claims, significantly speeding up processing times.
OCR for Data Extraction
Utilized Optical Character Recognition (OCR) to automatically extract patient names from documents, ensuring accuracy and efficiency.
Automated Claim ID Generation
Automated the generation of unique claim IDs, streamlining tracking and management.
Admin Monitoring Portal
Developed an admin portal to provide real-time visibility into claim statuses, enabling proactive monitoring and issue resolution.
No items found.
Tech Stack
Azure
Node Js
React
Elevate your claims experience. Explore the possibilities of automated claims with our expert team.
Book a Strategy Session
arrow right